Insight Learn

Insight Learn Image 1
Insight Learn Certificate

Certificate by the Computer Scientific Society

Insight Learn received a certificate of appreciation from the Computer Scientific Society for its outstanding contribution to e-learning and educational technology. The platform's innovative approach to personalized learning and data analytics has set a new standard for interactive education.

Insight Learn Graduation Project - Analytical E-Learning Platform

Insight Learn is an e-learning platform that provides students with a personalized, interactive learning experience. It tracks progress, engages students, and offers insights for educators. With features like interactive quizzes and real-time data synchronization, it creates a dynamic learning environment.

Insight Learn Image
Insight Learn Facial Analysis

MorphCast AI SDK for Facial Analysis

Insight Learn uses MorphCast AI to analyze students' facial expressions and predict success based on emotional responses. This helps educators gauge engagement levels and learning preferences, enhancing the learning experience with personalized feedback.

Moodle LMS Integration

The platform integrates with Moodle LMS to offer course management, assessments, and collaborative tools. This ensures a seamless e-learning experience for students and educators.

Insight Learn Moodle Integration
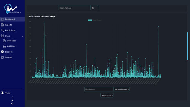
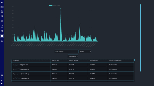
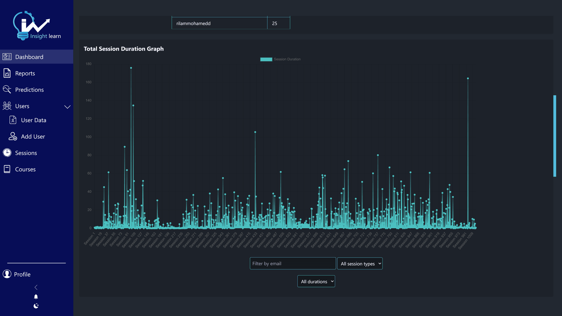
Insight Learn Dashboard

Personalized Dashboard

Insight Learn features a personalized dashboard where users can track progress, view analytics, and access resources. Interactive charts and data visualizations help monitor performance and guide informed decisions.

Machine Learning Predictions

Machine learning algorithms analyze student data to predict success rates and offer personalized recommendations. This helps educators tailor strategies based on student behavior and engagement.

Insight Learn ML Predictions
Insight Learn Reporting Tools

Administration and Reporting Tools

Insight Learn provides powerful reporting tools for administrators and educators to track student progress and generate insights. Detailed analytics and reports support data-driven decisions to improve teaching and learning.

Dark and Light Mode Support

The platform offers dark and light mode options to accommodate user preferences and reduce eye strain. Users can switch between modes seamlessly, enhancing accessibility and user experience.

Insight Learn Dark and Light Mode
Insight Learn Team

Our Team

Insight Learn was developed by a dedicated team of developers, designers, and educators who collaborated to create an innovative e-learning platform. Their combined expertise and passion for education led to the successful implementation of cutting-edge features and functionalities.